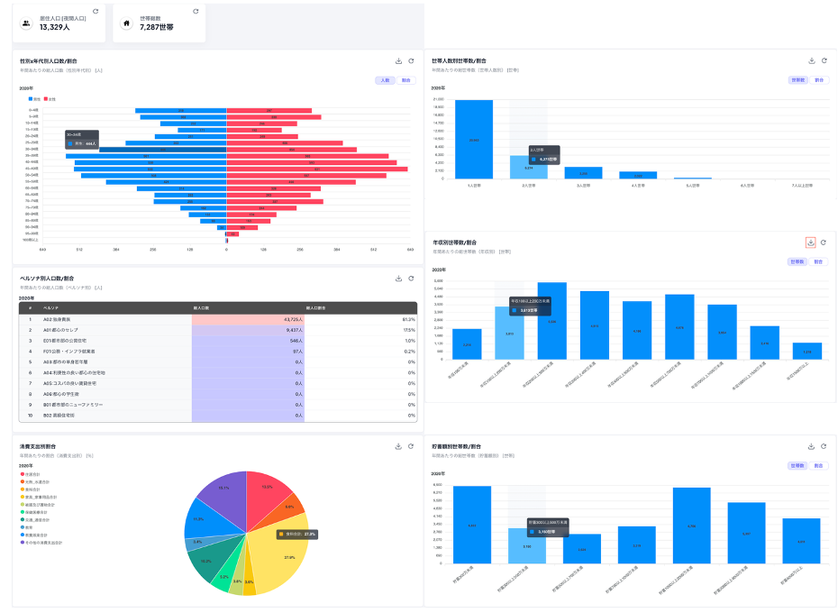
人流マーケティングツール「マチレポ」をメジャーアップデート「公的統計分析機能」を新たに搭載 2025.07.31 ソフトバンク株式会社の子会社で、位置情報を活用したビッグデータ事業を手がける株式会社Agoop(アグープ、本社:東京都渋谷区、代表取締役社長 兼 CEO:加藤有祐、以下「Agoop」)は、調査したいエリアを自由に設定してスピーディーに来訪者分析などができる人流マーケティングツール「マチレポ」のメジャーアップデートを、2025年7月31日に実施しました。 【アップデート概要】 ■「公的統計分析機能」の追加お客さまが選択したエリア内の居住者の傾向を、公的統計データに基づいてさまざまな視点からグラフで可視化できる「公的統計分析機能」を追加しました。各グラフはCSV形式でデータのダウンロードが可能です。 【出典】公的統計データ ・住宅・土地統計調査(総務省) ・国勢調査(総務省) ・家計調査年報(総務省) ・全国消費実態調査(総務省) ・住民基本台帳上記を基にした、技研商事インターナショナル株式会社のエリアマーケティング用データベース「GEO DATA」を使用しています。 ■ユーザビリティーの向上1. 来訪者分析:日別来訪者数レポートに曜日表示を追加2. 来訪者分析:レポートごとのデータダウンロード機能を追加3. 来訪者分析データダウンロード:曜日・天気情報※のデータダウンロードを可能に※天気情報気象庁「過去の気象データ検索」より取得・加工した、下記の情報を提供します。・天気・最高気温/最低気温 今回のアップデートで新たに追加した「公的統計分析機能」により、「マチレポ」は誰でも簡単に公的統計データにアクセスし、分析に活用することができます。これにより、商圏分析をはじめ、出店計画や地域戦略などの意思決定に、より多角的で信頼性の高い情報を活用することが可能になります。Agoopは今後も、人流データを誰もが簡単に活用できる環境づくりを進めていきます。 ■アップデート実施日2025年7月31日(木) ■ マチレポについて 「マチレポ」は、位置情報データを活用して人々の流れを可視化し、小売・飲食業や、まちづくり、観光、防災などの広範囲な分野でビジネス課題解決の意思決定を支援しています。その他の機能や活用例は、「マチレポ」のサービス紹介ページをご覧ください。 https://webroad-seisaku.com/copy/service/machirepo/ 「マチレポ」を14日間無料でお試しいただくことができます。無料トライアルはこちら。 ■ AgoopについてAgoop(アグープ)は、位置情報ビッグデータを活用する先進的企業であり、スマホアプリから大量の位置情報・センサー情報を集積して独自の技術で解析することで人の動きを可視化し、「流動人口データ/マチレポ/コンプレノ」などのビジネスに新しい視点をもたらす価値ある情報を提供しています。 Agoopの「流動人口データ」は、同意を得たユーザーのスマホアプリから収集される位置情報データを、秘匿加工を行った上で提供しているもので、これまでにさまざまな企業や自治体の支援を行っています。高精度かつ鮮度の高い情報を分析・活用することで、日々変化する人の動きを把握することが可能となり、まちづくりや観光振興、災害対策、商圏分析などにおいて、正しい意思決定を迅速に行うことができます。https://webroad-seisaku.com/copy/ ※記載されている社名および商品・サービス名は、各社の登録商標または商標です。※記載されている情報は発表日時点のものであり、予告なく変わる可能性があります。あらかじめご了承ください。 プレスリリース一覧 前の記事 後の記事